Appdome Platform

An Agentic Workforce for Your Cyber Team

Appdome provides a full-scale agentic workforce for your cyber and mobile engineering teams. Replace manual work, speed up response times, and guarantee continuous delivery and support of 400+ security, fraud prevention, and API protection capabilities in your mobile applications. Empower your mobile teams with Appdome today!

New Platform Agents

AI that Makes Your Mobile Business
More Productive & Secure

Protecting your mobile business from cybersecurity threats, fraud, and API attacks is a continuous journey. From build time to runtime, an ever-changing mobile environment and attack surface is a constant challenge. With Appdome, you gain an Agentic Workforce to help you build, release, measure, support, and report on how you’re keeping the mobile business safe every day.

Meet Your AI Agent Team

Appdome provides a catalog of agentic workers, each designed to automate key tasks, functions, or responsibilities across the cybersecurity, DevSecOps, SecOps, or anti-fraud lifecycle.

Arrow
Home Page01

Build Agent

Build Agent codes, builds, and maintains up to 400+ mobile app security, anti-fraud, anti-bot, and mobile identity features into Android & iOS apps so you don’t have to — all without asking you to code, implement SDKs, or manually update your app.

Build

Test Agent

We use agents and automation to run your app with your chosen mobile app security, anti-fraud, and API protection features before release, ensuring high performance and stable releases every time, and full threat simulation for real-time verification of security controls.

Test

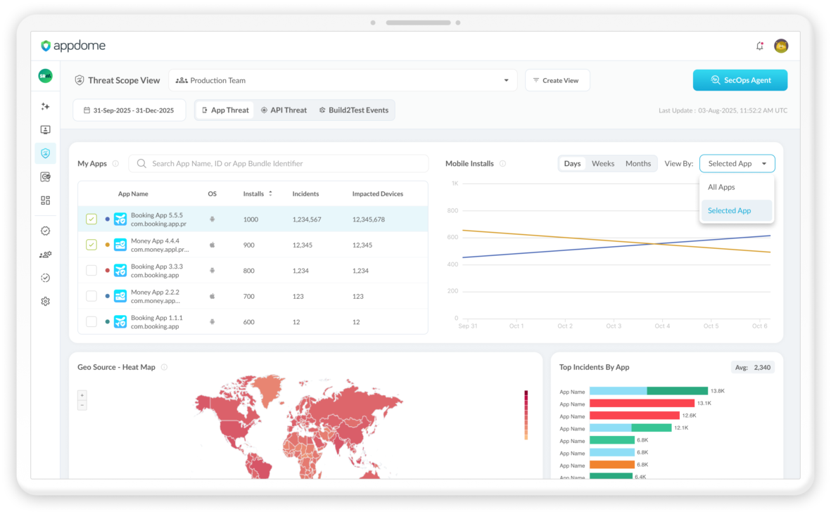
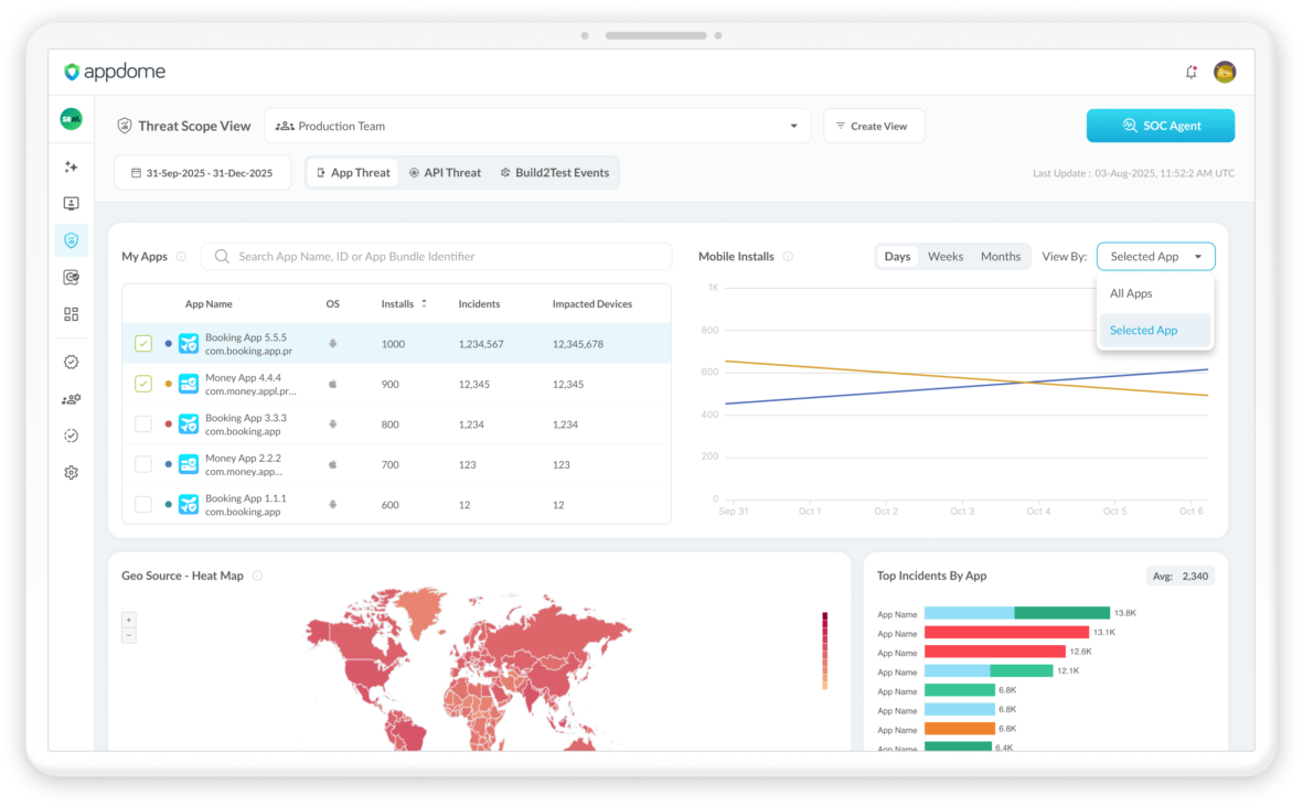
SOC Agent

Appdome’s ThreatScope™ mobile threat intelligence center comes fully equipped with a companion SOC Agent that allows you to investigate threats and attacks in your mobile business and interrogate your threat data in real time using Agentic reasoning and analysis.

Threat Scope SOC Agent

Compliance Agent

Appdome’s Compliance Vault™ durable compliance record, change management system, and source of truth for the lineage of your defense posture over time. It comes with a companion Compliance Agent that can review all access, release, change, and defense logs and history on Appdome to verify your compliance with internal policies or regulatory requirements.

Vault

Support Agent

Support Agent is aware of all detections that result from your Appdome defense posture, including the root cause of each defense, device, OS, location, and other metadata. When an attack happens, ask the Support Agent what happened and how to find and remediate each threat. Support Agent provides answers your mobile support teams and end users can use to resolve threats and get back to using your app.

Support Agent

Support Your Operations

Empower teams with actionable insights, automated workflows, and AI-driven assistance to manage mobile defense at scale.

Arrow
Soc Agent

One Platform.

Complete Mobile Defense.

Eliminate point products and replace manual processes with a unified platform that builds, monitors, and responds to threats across the entire mobile lifecycle. Appdome brings security, fraud prevention, and operational control into a single system—so teams can move faster with confidence.

Stop 400+ Security, Fraud
and Bot Attacks Fast

Appdome uses AI to protect the mobile business from 400+ mobile app security, fraud, malware, ATO, scam, and identity and API protection using a single automation platform in the mobile DevOps pipeline. Deploy one, any, or all defenses on-demand or let AI manage your Defense Posture for you. No code. No SDK. No Servers.

Learn more >

Continuous
Compliance & Control

Appdome provides system-level visibility, management, and control over the defense posture of Android & iOS apps. Enjoy continuous lifecycle defense for mobile apps plus role-based access, event logs, build and defense release records, Certified Secure™ DevSecOps Certification, controls and more.

Learn more >

Monitor & Preempt
Geo Fraud in Real Time

Appdome is a complete, fully integrated, Extended Threat Management (XTM) platform, combining 360° Android & iOS attack intelligence, and AI-Driven Defense Posture Management for Mobile Apps, with instant and automated response to any attack impacting the mobile business.

Learn more >

Start Building
with AI-Driven Mobile Defense

See how Appdome transforms mobile app security, fraud prevention, and threat response into a fully automated, AI-powered platform.

Developer Persona 3 Ios Mirrored

Search Appdome Solutions

Search
Defenseos

DefenseOS™: Scaling Mobile App Protection

DefenseOS is the runtime “workload governor” inside Appdome-protected Android and iOS apps. Instead of shipping isolated SDK features that fight for the main thread, memory, and network, DefenseOS orchestrates defenses as coordinated workloads with scheduling